
使用猪八戒APP
随时随地享服务
发布:2022-03-01 17:21:56 546浏览
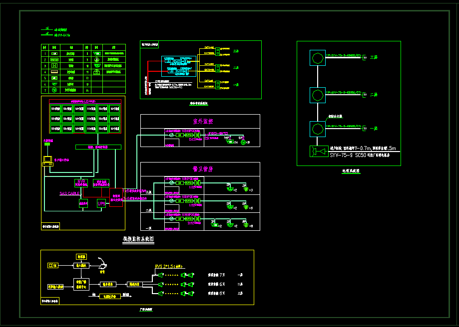
弱电智能设计,视频监控系统,综合布线系统、广播系统设计
1、案例详情:本次设计包含视频监控系统、广播系统、有线电视系统、综合布线系统、室外弱电管网设计等。... 点击查看>>
2、案例金额:¥3000.00元
3、质量评分:4.50;已获得:;
4、服务商名称:勤天建筑机电设计工作室
5、介绍:本工作由重庆排名前五设计院机电设计精英团队组成,一线地产开发商机电设计总监带队,掌握国内先进机电设计技术和推崇以人为本的服务理念。
电气、弱电智能化、给排水、冷热水系统、中水系统、市政水电、防排烟、通风、空调、消防设计、智慧小区咨询等。...
6、近半年成交:0元;好评率:0%;
7、擅长:景观园林、其它工程服务、自建房/别墅、建筑设计、规划设计、其它工程设计



以上是以上是幼儿园弱电智能化系统案例的相关服务商推荐:
1、本数据根据猪八戒网现有服务商数据运算推荐最佳匹配推荐,排名不分先后;
2、各项数据在发布时间7天统计完成,我们汇成表格,旨在帮助更多有需求的朋友快速找到心仪的服务商;
3、若以上数据无法满足您的需求,您可以直接联系商家或者联系我们的在线客服,我们将提供一对一在线咨询服务;
① 本文仅代表作者个人观点,不代表猪八戒网立场。
② 本文经授权发布,未经许可,请勿转载。如有需要,请联系猪八戒官方。
推荐阅读 RECOMMENDED READING